推薦產品 / RELEVANT
聯系我們 / CONTACT
聯系人:劉小姐
電 話:18581853739
座 機:028-66579066
網 址:www.ctesting.cn
地 址:四川省成都市高新區創業路1號劍恒發展中心5樓510室
高層供水安全由誰來守護?
2017-04-14 220人瀏覽
近年來,隨著經濟發展速度加快,越來越多的人涌入城市,搬入高層小區進行入住,高層建筑也日益增多,從而導致市政管網的壓力不足以輸送到高層住戶,也因此二次供水設備被廣泛使用起來,但由于技
恒壓變頻供水設備手動運行和自動運行模式介紹
2017-04-07 304人瀏覽
恒壓變頻供水設備手動運行 當按下SB7按鈕,用手動方式。按下SB10手動啟動變頻器。當系統壓力不夠需要增加泵時,按下SBn(n=1,3,5)按鈕,此時切斷電機變頻,同時啟動電機工
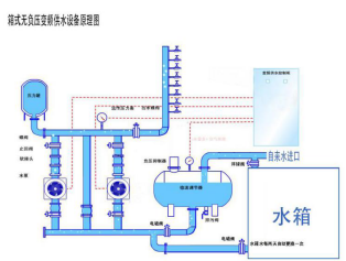
博海箱式無負壓供水設備為小區解決缺水之憂
2017-03-31 198人瀏覽
一年之季在于春,春天是個美好的季節,在如此美好的環境里,是否想將時光都留住呢,可惜轉瞬夏天就會到來,對于夏天你是充滿了期待還是憂愁呢?就小編個人而言是憂的,夏天酷暑難耐,會為不運動
變頻恒壓供水控制方式的選擇
2017-03-30 260人瀏覽
目前國內變頻恒壓供水設備電控柜的控制方式有: 1.邏輯電子電路控制方式 這類控制電路難以實現水泵機組全部軟啟動、全流量變頻調節,往往采用一臺泵固定于變頻狀態,其余泵均為工頻


微信在線咨詢







